
Portfolio

Digital Advertising




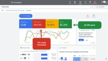
Impressions: 12.8K
Leads Generated (Conversions): 104
Conversion Rate: 14.65%
Ad Spend: $2,350
Insight: Strong lead generation with a healthy
conversion rate, though cost per lead is relatively
high at approx. $22.60/lead.
Clicks: 1.09K
Impressions: 8.52K
Leads Generated (Conversions): 88
Ad Spend: $1,680
Insight : An effective and cost-efficient campaign
that generated 88 leads with consistent
engagement throughout the period.
Performance Summary
Performance Summary

Social Media Performance




Impressions: 4,255 (+1.5%)
Engagements: 8,423 (+2.5%)
Post Link Clicks: 710 (+6.1%)
Engagement Rate: 9.7% (+5%)
Post Impressions: 2,542,442
Engagements: 1,254,224
Clicks: 988,154
Video Views: 210,557
Performance Summary
Performance Summary

Produced a CSR video for Rolls-Royce
MTU, highlighting their mini-grid
project in Pune, Maharashtra.
Showcased how the initiative provided
electricity to temples, schools,
hospitals, and community halls
impacting thousands and solving real
local power challenges


Video Production Projects



"At Potential Security, I built data-driven campaigns that tripled social reach and boosted Google & Meta leads by 40%. With precise targeting, the company expanded into North Vancouver, secured new client contracts, reduced cost-per-lead, and strengthened brand recall."



“At Vancity Escapes, I designed targeted social media and geo-fenced PPC campaigns that boosted bookings by 60% in just 3 months. Social engagement grew 2.8x, conversion rates improved by 34%, and strategic targeting near campuses and transit zones helped capture new audiences and expand brand presence across Vancouver.”








Branding & Packaging





















